Gestion des data dans les CPTS
La CPAM vous demande d'analyser les besoins du territoire
Cela tombe bien, Citana en collecte beaucoup pour vous
Et nous vous mettons à disposition un entrepôt de données

Pilotage opérationnel vous propose déjà de nombreux rapport
- Statistiques générales
- Patients
- Plannings
- Demandes d'intervention
- Protocoles
- Tags
- Listes d'attente médecin Traitant
- Télémédecine
- Transmission
 
	
  
  
	
       
       
        
	
  
  
	
       
       
        
	
  
  
	
       
       
        
	
  
  
	
       
       
        
	
  
  
	
       
       
        
	
  
  
	
       
       
       Mais notre entrepôt de données peut faire beaucoup plus
Toutes vos sources de données peuvent être pseudonymisées, et...
Etre rassemblées dans des bases
Ces bases (ou Dataset) sont des ensemble de données cohérents que vous pouvez croiser. Par exemple, vous pouvez manipuler (avec pour objectif de les croiser) des dataset
- de nombre de patient diabétique par département par tranche d'age (dans un fichier EXCEL)
- du nombre de patient pour lesquels vous avez, dans Citana réalisé un dépistage pré-diabète
- Selon le destinataire les bases peut être anonymisées, pseudonimisées, ou contenir des données médicales (notre entrepôt de donné, comme Citana est HDS.

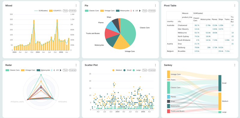
Les bases sont requêtées pour afficher le résultat dans un Graphique
Le Graphique (ou "Chart") est un système d'interrogation de bases (les Dataset ci-dessus) et permet de choisir un affichage adapté aux résultats obtenus: simple chiffre, tableau, graphique, camembert, carte géographique, Sankey, ... Selon ce que vous voulez lui faire dire.

Vos graphiques sont ensuite assemblés dans un tableau de bord
Le tableau de bord est un assemblage de graphiques (ou "Chart") sur un thème donné, et permettant de présenter plusieurs résultats cohérents en même temps pour décider des actions à prendre.

Le Data-As-A-Service : l'entrepôt de données pour tous
Toutes les données de Citana sont accessibles quasiment en temps réel (moins d'une minute)
Nous utilisons déjà cet outil pour analyser les résultats d'Essais cliniques.
Et si cela pouvais vous aider vous aussi?
